ทำไมต้อง Kaipung: 7 เหตุผลที่นักขายอสังหาเลือกใช้
7 เหตุผลที่นักขายอสังหาริมทรัพย์เลือกใช้ Kaipung พร้อมหน้าจอจริงของระบบ CRM ภาษาไทยที่ออกแบบมาเพื่อนักขายไทย
ทำไมต้อง Kaipung: 7 เหตุผลที่นักขายอสังหาเลือกใช้

CRM มีเยอะมาก Salesforce, HubSpot, Pipedrive, Zoho
แต่ทำไมนักขายอสังหาไทยถึงเลือก Kaipung?
7 เหตุผลจากหน้าจอจริง
เหตุผลที่ 1: ออกแบบมาเพื่อนักขายอสังหาไทย
CRM ต่างชาติออกแบบมาใช้ได้ทุกอุตสาหกรรม ฟีเจอร์เยอะเกินจำเป็น ต้อง Setup เอง
Kaipung ต่างกัน
| CRM ทั่วไป | Kaipung |
|---|---|
| ออกแบบมาใช้ได้ทุกอุตสาหกรรม | ออกแบบมาเฉพาะอสังหา |
| ฟีเจอร์เยอะเกินไป | ฟีเจอร์ที่ใช้จริง |
| ต้อง Setup เอง | พร้อมใช้งานทันที |
| ฟิลด์ทั่วไป (Company, Deal) | ฟิลด์อสังหา (งบประมาณ, ทำเล, สไตล์บ้าน) |

ฟอร์มเพิ่มลูกค้ามีช่องงบประมาณ สถานที่ก่อสร้าง สไตล์บ้าน วิธีชำระเงิน ครบทุกอย่างที่นักขายต้องบันทึก
ปัญหาลูกค้าหลุดมือมักเกิดจากบันทึกข้อมูลไม่ครบ Kaipung ช่วยป้องกันด้วยฟอร์มที่ออกแบบมาตรงจุด
เหตุผลที่ 2: ภาษาไทย 100%
ทุกหน้าจอ ทุกเมนู ทุกปุ่ม เป็นภาษาไทย

| ส่วน | ภาษา |
|---|---|
| เมนู | ไทย (หน้าหลัก, ลูกค้าทั้งหมด, เพิ่มลูกค้าใหม่) |
| สถานะลูกค้า | ไทย (ปิดการขาย, เสนอราคา, สำรวจความต้องการ) |
| คู่มือ | ไทย |
| Support | ไทย |
ไม่ต้องนั่งแปลว่า “Qualified” คืออะไร “Negotiation” คือขั้นไหน
ใช้งานได้เร็วกว่าเพราะไม่ต้องคิดแปลภาษา
เหตุผลที่ 3: ราคาที่คนไทยจับต้องได้
| CRM | ราคา/เดือน |
|---|---|
| Kaipung | 299 บาท |
| Pipedrive | ~525 บาท ($15) |
| Zoho | ~490 บาท ($14) |
| Salesforce | ~875 บาท ($25) |
| HubSpot Paid | ~1,575 บาท ($45) |
299 บาท ÷ 30 วัน = 10 บาท/วัน
ถูกกว่ากาแฟ 1 แก้ว
ถ้า CRM ช่วยไม่พลาดลูกค้าแม้แต่ 1 คน Commission ที่ได้กลับมาคุ้มค่ากว่าหลายเท่า
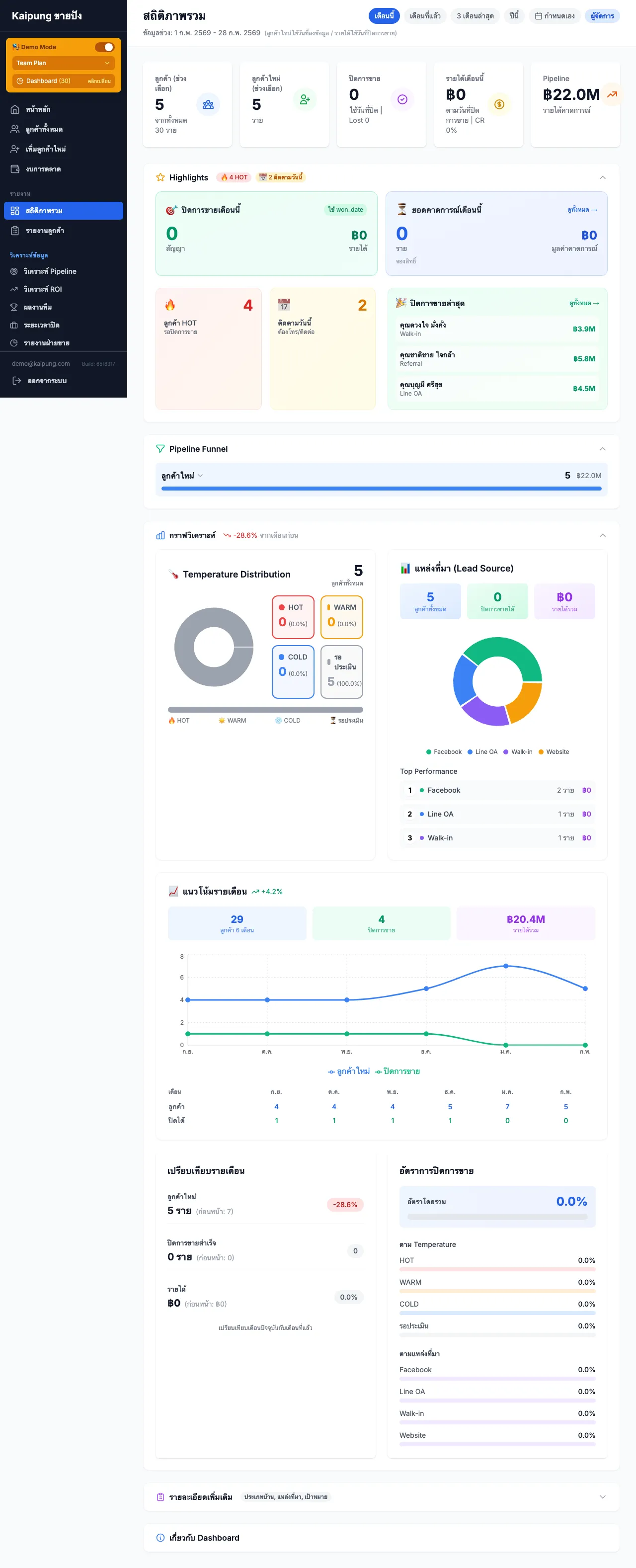
เหตุผลที่ 4: Dashboard เห็นภาพรวมทันที
เปิดระบบมาก็เห็นทุกอย่างในหน้าเดียว

สิ่งที่เห็นใน Dashboard
- ลูกค้าทั้งหมด กี่คน แบ่งตาม Temperature
- ต้องติดต่อวันนี้ ใครบ้าง
- สถิติ Pipeline Conversion Rate แต่ละขั้น
- Performance ยอดขาย เป้าหมาย
นักขายที่ติดตามClosing Rateเป็นประจำ ปิดการขายได้สูงกว่า เพราะรู้จุดที่ต้องปรับปรุง
เหตุผลที่ 5: Team Plan สำหรับทีมขาย
ไม่ใช่แค่ใช้คนเดียว Kaipung มี Team Plan สำหรับทีม

| ฟีเจอร์ | รายละเอียด |
|---|---|
| เชิญสมาชิก | ส่งลิงก์เชิญเข้าทีม |
| กำหนด Role | Admin / Sales |
| เห็นข้อมูลรวม | หัวหน้าเห็นลูกค้าของทุกคน |
| Leaderboard | จัดอันดับพนักงานขาย |
| แบ่งลูกค้า | กำหนดว่าใครดูแลลูกค้าคนไหน |
ราคา Team Plan = 199 บาท/คน/เดือน ถูกกว่า Solo Plan ด้วยซ้ำ
เหตุผลที่ 6: ใช้ง่ายมาก
ไม่ต้องเรียน ไม่ต้อง Training
| CRM อื่น | Kaipung |
|---|---|
| ต้อง Training 1-2 วัน | ดูเองได้ |
| ใช้เป็นใน 1 สัปดาห์ | ใช้เป็นใน 15 นาที |
| ต้องอ่านคู่มือ | เปิดมาก็เข้าใจ |
หน้าจอของ Kaipung ออกแบบมาให้นักขายที่จัดการลูกค้า 50 คนพร้อมกันทำงานได้โดยไม่ต้องคิดมาก
เปิดมา เห็น Dashboard เห็นว่าวันนี้ต้องติดตามใคร กดโทรได้เลย
เหตุผลที่ 7: ทดลองฟรี ไม่มีความเสี่ยง
✅ ทดลองฟรี 14 วัน ใช้ได้ทุกฟีเจอร์
✅ ยกเลิกก่อน 14 วัน ไม่เสียค่าใช้จ่าย
✅ ไม่มีสัญญาผูกมัด จ่ายรายเดือน
✅ Export ข้อมูลออกได้ทุกเมื่อ
ลองก่อน ไม่ชอบก็ไม่ต้องจ่าย
สรุป: 7 เหตุผลที่เลือก Kaipung
| # | เหตุผล |
|---|---|
| 1 | ออกแบบมาเพื่อนักขายอสังหาไทย |
| 2 | ภาษาไทย 100% |
| 3 | ราคาที่จับต้องได้ (299 บาท/เดือน) |
| 4 | Dashboard เห็นภาพรวมทันที |
| 5 | Team Plan สำหรับทีมขาย |
| 6 | ใช้ง่ายมาก (15 นาทีใช้เป็น) |
| 7 | ทดลองฟรี ไม่มีความเสี่ยง |
บทความที่เกี่ยวข้อง
- ทำไมลูกค้าถึงหลุดมือ? 7 สาเหตุที่นักขายอสังหาต้องรู้
- จัดการลูกค้า 50 คนพร้อมกันได้อย่างไร?
- CRM คืออะไร? ระบบจัดการลูกค้าสำหรับนักขายอสังหา
- เริ่มต้นใช้ Kaipung: คู่มือ Step-by-Step สำหรับมือใหม่
พร้อมลองใช้หรือยัง?
ยกเลิกก่อน 14 วัน ไม่เสียค่าใช้จ่าย
บทความโดย Kaipung (ขายปัง) - ระบบติดตามลูกค้าสำหรับนักขายอสังหาริมทรัพย์
Script โทรหาลูกค้า 5 สถานการณ์ — ฟรี
ดาวน์โหลดได้เลย ใช้ได้ทันที ไม่ต้องเสียเงิน
บทความที่เกี่ยวข้อง
พร้อมเริ่มต้นใช้งาน?
ทดลองใช้ Kaipung ฟรี 14 วัน ยกเลิกก่อนครบไม่เสียค่าใช้จ่าย
เริ่มต้นทดลองใช้ฟรี