Dashboard Kaipung: ดูยอดขาย + สถิติทั้งหมดในหน้าเดียว
คู่มือใช้ Dashboard Kaipung ดูยอดขาย สถิติ Pipeline Analysis Conversion Rate Sales Funnel และ Performance ทั้งหมดในหน้าเดียว
Dashboard Kaipung: ดูยอดขาย + สถิติทั้งหมดในหน้าเดียว

“ตอนนี้ลูกค้า HOT มีกี่คน? ปิดไปกี่ deal? เดือนนี้เป้าถึงยัง?”
ถ้าต้องเปิด Excel แล้วนับเอง = เสียเวลา
Kaipung มี Dashboard ที่ตอบทุกคำถามนี้ได้ทันที
Sales Dashboard = หน้าแรกที่เห็นทุกวัน
เข้าสู่ระบบแล้ว หน้าแรกคือ Sales Dashboard
ข้อมูลที่เห็นทันที
| ส่วน | บอกอะไร |
|---|---|
| ตัวเลขด้านบน | HOT Leads, คัดออก, รอบริการ, เกินกำหนด |
| ต้องติดต่อวันนี้ | ลูกค้าที่ถึงกำหนดติดตาม |
| รอประเมิน | ลูกค้าใหม่ที่ยังไม่ได้ประเมิน Temperature |
| HOT | ลูกค้าที่มีโอกาสสูง ต้องดูแลใกล้ชิด |
| WARM | ลูกค้าที่สนใจอยู่ แต่ยังไม่พร้อมตัดสินใจ |
| COLD | ลูกค้าที่ยังไม่พร้อม ติดตามเป็นระยะ |
Card ลูกค้าแต่ละใบบอกอะไร?
ทุก Card มีข้อมูล 5 อย่าง
- ชื่อ + ที่ตั้ง = ลูกค้าคนไหน โครงการไหน
- งบประมาณ = งบเท่าไหร่
- อายุ = เข้าระบบมานานเท่าไหร่
- แหล่งที่มา = มาจาก Facebook Ads / Walk-in / Referral
- วันนัด = วันที่ต้องติดตามครั้งต่อไป
เปิด Dashboard ทุกเช้า = รู้ทันทีว่าวันนี้ต้องทำอะไร
นี่คือหัวใจของSales Pipelineที่ดี ข้อมูลทุกอย่างอยู่ในที่เดียว
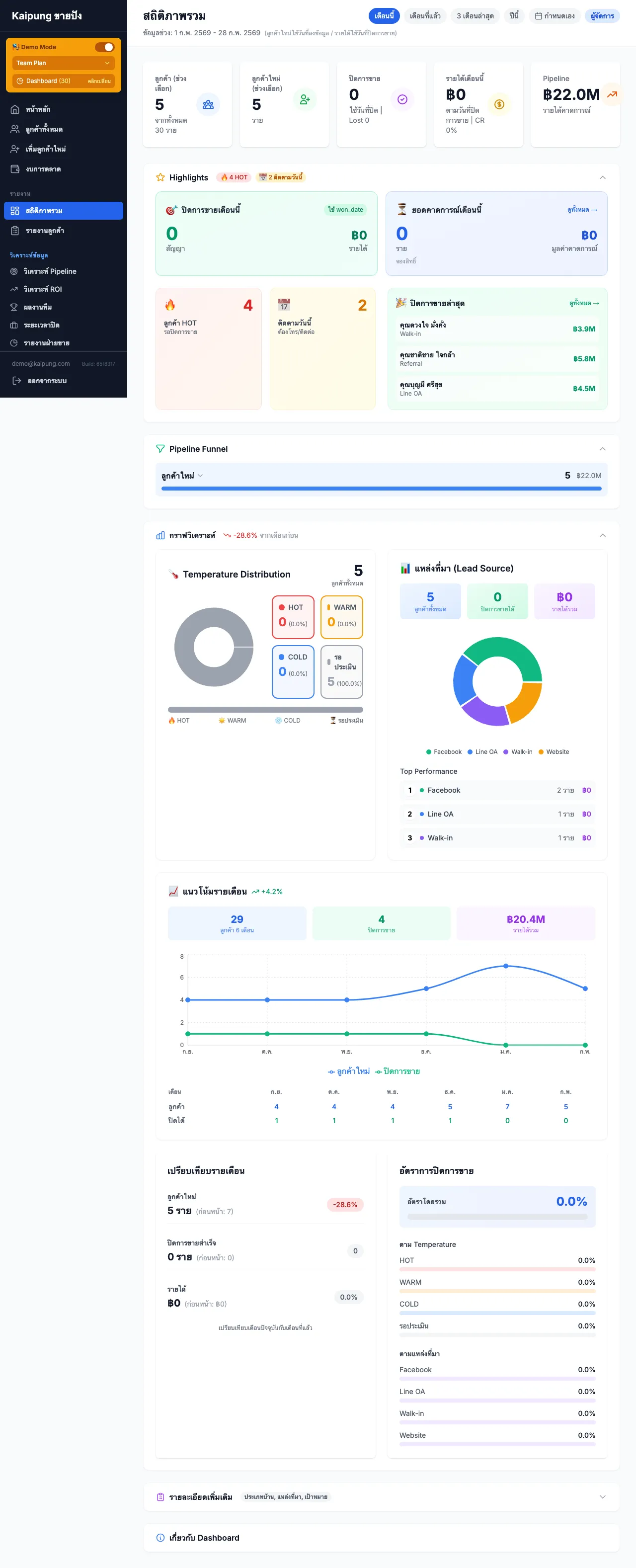
สถิติภาพรวม
คลิก “สถิติภาพรวม” ที่เมนูด้านซ้าย

หน้านี้แสดงตัวเลขภาพรวมทั้งหมด
- จำนวนลูกค้าทั้งหมด
- แบ่งตาม Temperature (HOT / WARM / COLD)
- จำนวนที่ปิดการขายได้
- จำนวนที่หลุด
Pipeline Analysis = ดูว่าลูกค้าหลุดตรงไหน
คลิก “วิเคราะห์ Pipeline” ที่เมนูด้านซ้าย

ข้อมูลที่เห็น
ตัวเลขด้านบน 4 ตัว
| ตัวเลข | ความหมาย |
|---|---|
| ลูกค้าทั้งหมด | จำนวนลูกค้าทั้งหมดในระบบ |
| ปิดการขายได้ | จำนวนที่ปิดสำเร็จ |
| Lost | จำนวนที่เสียไป |
| Closing Rate | อัตราปิดการขาย (%) |
Sales Funnel
กราฟแท่งแสดงจำนวนลูกค้าแต่ละขั้น
รอประเมิน → สำรวจความต้องการ → เสนอราคา → จองสิทธิ์ → เซ็นสัญญา → ปิดการขาย
แต่ละขั้นมี Conversion Rate บอกว่าลูกค้าผ่านมากี่ %
จุดที่ต้องปรับปรุง
ระบบจะเตือนอัตโนมัติ เช่น
⚠️ ลูกค้าหลุดมากที่สุดที่ขั้น “จองสิทธิ์” (100%) - ควรตรวจสอบกระบวนการและปรับปรุง
รายละเอียด Conversion
ตารางด้านล่างแสดงตัวเลขละเอียด
| ขั้นตอน | จำนวน | Conversion Rate | Drop-off |
|---|---|---|---|
| สำรวจความต้องการ | 10 | 100% | 0% |
| เสนอราคา | 5 | 33.3% | 66.7% |
| จองสิทธิ์ | 0 | 0% | 100% |
Closing Rateคือตัวเลขสำคัญที่บอกว่าทีมขายทำงานได้ดีแค่ไหน ดูจากหน้านี้ได้เลย
Performance Report
คลิก “ผลงานทีม” ดูยอดขายรายบุคคล

สิ่งที่เห็น
- ยอดปิดการขาย เดือนนี้ / ไตรมาสนี้
- Conversion Rate ของแต่ละคน
- เปรียบเทียบ กับเป้าหมาย
- แนวโน้ม เพิ่มขึ้นหรือลดลง
รายงานยอดขาย
คลิก “รายงานฝ่ายขาย”

ข้อมูลที่ได้
| รายงาน | รายละเอียด |
|---|---|
| ยอดปิดรายเดือน | จำนวน deal + มูลค่า |
| เปรียบเทียบรายไตรมาส | Q1 vs Q2 vs Q3 vs Q4 |
| แยกตามพนักงาน | ใครปิดได้เท่าไหร่ |
| แยกตามแหล่งที่มา | Facebook / Walk-in / Referral |
วิธีใช้ Dashboard ให้ได้ประโยชน์สูงสุด
ทุกเช้า: เช็ค “ต้องติดต่อวันนี้”
เปิด Dashboard → ดูว่าวันนี้ต้องโทรหาใคร → โทรเลย
ทุกสัปดาห์: เช็ค Pipeline Analysis
Funnel หดตรงไหน? → ปรับกลยุทธ์ตรงจุดนั้น
ทุกเดือน: เช็ค Performance + Sales Report
เดือนนี้ปิดได้กี่ deal? → เทียบกับเป้าหมาย → วาง plan เดือนหน้า
นักขายที่สร้างระบบจัดการลูกค้าอย่างเป็นระบบ ใช้ Dashboard เป็นเครื่องมือหลักในการตัดสินใจ
สรุป
| Dashboard | ใช้ทำอะไร |
|---|---|
| Sales Dashboard | ดูลูกค้าแบ่งตาม Temperature + นัดวันนี้ |
| สถิติภาพรวม | ดูตัวเลขภาพรวมทั้งหมด |
| Pipeline Analysis | ดู Funnel + Conversion Rate + จุดที่ต้องปรับ |
| Performance | ดูยอดขาย + เปรียบเทียบกับเป้า |
| Sales Report | ดูรายงานยอดขายรายเดือน/ไตรมาส |
บทความที่เกี่ยวข้อง
- Sales Pipeline คืออะไร? ทำไมนักขายบ้านต้องมี
- Closing Rate คืออะไร? วิธีคำนวณอัตราปิดการขาย
- วิธีสร้างระบบจัดการลูกค้าสำหรับนักขายอสังหา
- วิธีจัดการ Lead ใน Kaipung: จากบันทึกลูกค้าถึงปิดการขาย
พร้อมดูตัวเลขจริงของตัวเองหรือยัง?
ดู Dashboard ของจริง ไม่ใช่แค่ screenshot
บทความโดย Kaipung (ขายปัง) - ระบบติดตามลูกค้าสำหรับนักขายอสังหาริมทรัพย์
Script โทรหาลูกค้า 5 สถานการณ์ — ฟรี
ดาวน์โหลดได้เลย ใช้ได้ทันที ไม่ต้องเสียเงิน
บทความที่เกี่ยวข้อง
พร้อมเริ่มต้นใช้งาน?
ทดลองใช้ Kaipung ฟรี 14 วัน ยกเลิกก่อนครบไม่เสียค่าใช้จ่าย
เริ่มต้นทดลองใช้ฟรี